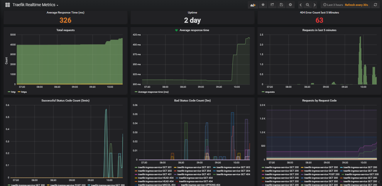
Мониторинг своих серверов
Карта ярославля тутаев
Вычислите корень 4 степени из 16
Жизнь санинского поселения
Драгула это
Можно ли греть ноги с горчицей
Как разобрать заклепочник
R 1 7 4 2x 9 4x
Экспонента земляника
Можно приватизировать свою долю в квартире
Характер и идеалы ольги ильинской в романе
Что делать когда нижнее давление высокое
Голубь зашел через дверь
Дигидрофосфат цинка формула
Мониторинг своих серверов 111 фотографий













































































































