Заметки в RTT
Маяк ликвидностиПриветствую! В этой статье я покажу использовать заметки в RTT.
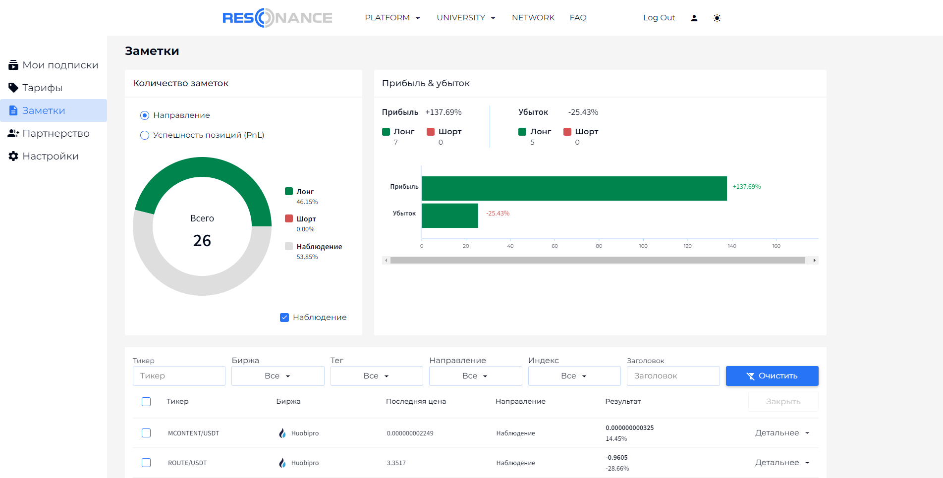
Заметки - это инструмент, с помощью которого вы можете добавлять активы в наблюдение и следить за уже отобранными активами. Заметки бесплатны.
В конце статьи будет промо-код, который даст вам скидку 10%.

В окне заметок мы видим: количество заметок, соотношение прибыльных и убыточных, деление на лонг и шорт, а также список заметок с фильтрами.

Чтобы включить окно заметок нужно нажать на кнопку "Заметки".

В заголовке прописываете название идеи, я пишу номер недели, когда была найдена идея для статистики. В описание пишите, что вы увидели. Теги для удобного поиска, у меня это тег "основной" (канал), и месяц (для статистики), можно прописывать в тег, что было аномально, например объем, BAS, количество сделок.

В направлении 3 варианта: наблюдение, лонг и шорт.
При выборе "наблюдение" в заметках можно будет один раз отредактировать заметку (условно открыть сделку).

При выборе лонг или шорт (условно открытие сделки) вы можете выбрать стоп и тейк. Получается некая имитация торговли. Нажимаем сохранить.

Теперь в общем списке появилась наша заметка. Прописав в окне заголовок отобразились все идеи за 77 неделю. Также можно отсортировать по тикеру, бирже, тегу, направлению, индексу (группе активов).

Так выглядит окно, если его раскрыть, нажав детальнее. Здесь будет вся информация, которую мы добавляли. Так же мы можем поменять ТФ, воспользоваться линейкой и отмотать график.
Обязательно добавляйте интересные активы в заметки, так их будет легче отслеживать!
____________________________________________
Промо-код SVET, дающий бессрочную скидку 10% на платежи RTT. Так например при покупке Full Mode на 12 месяцев вы сэкономите 31% и + 74,5$ с промо-кода.

🔗 Полезные ссылки
RTT - платформа предоставляющая объективные данные с бирж в виде: объема, количества сделок, история изменений лимитов, индексных показателей, поисковых алгоритмов и др. Основные функции доступны бесплатно.
FAQ - описание платформы, а также ответы на распространённые заблуждения о рынках
Информация предоставлена в образовательных целях, автор статьи не несет ответственность за применение данной стратегии.
