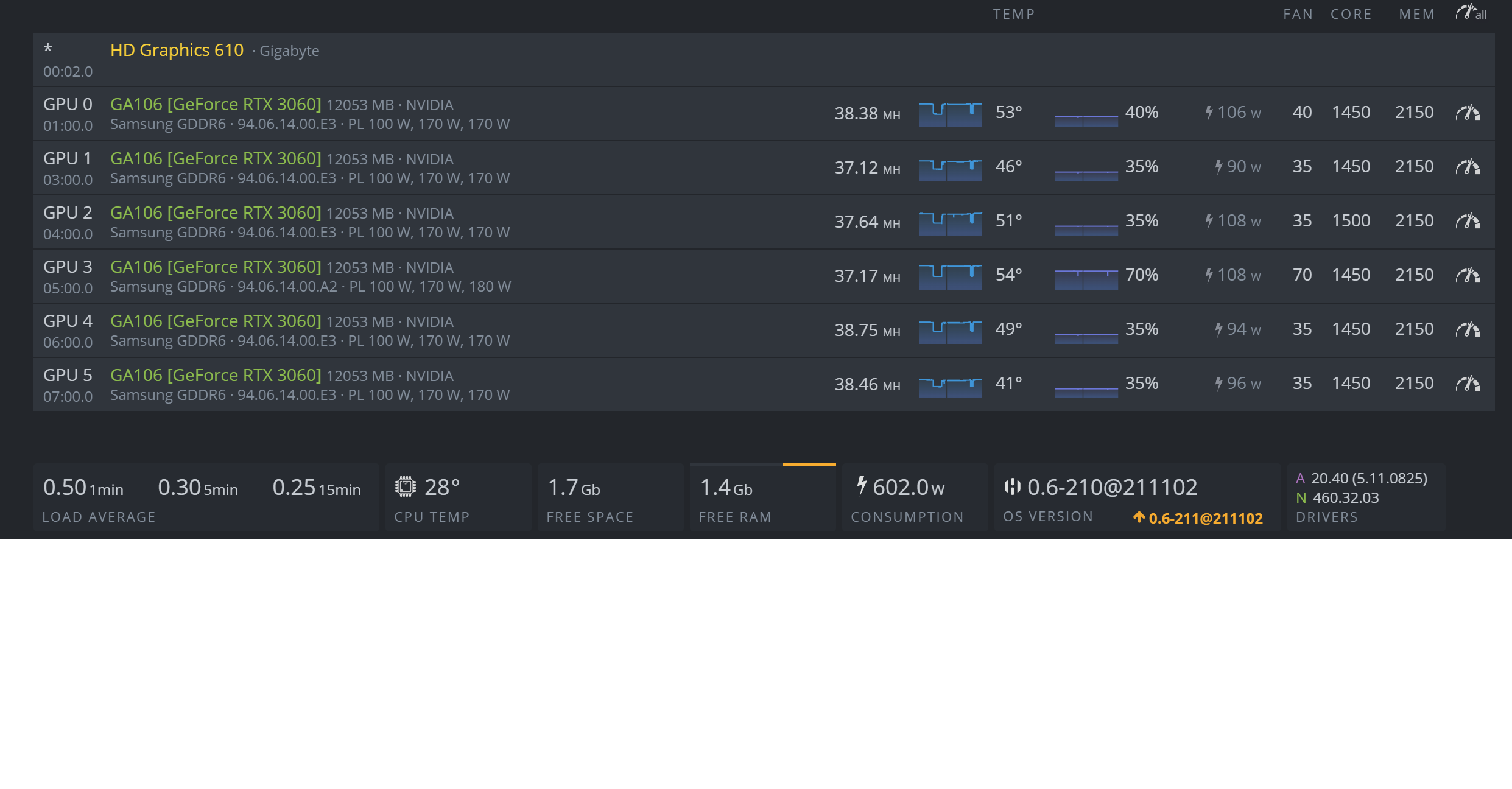
Разогнать 3060
Алмаз Сулейманов Рафикович Казань Фото
Пистолет Времен Вов Фото
Картинки С Днем Портвейна 10 Сентября
Время мобайл
Забери забер
Слушать аудиокниги арсеньевой
А мне не больно кузьмины песня
Карат скупка золота
Иванушки international безнадега
В каком году была заключена уния польши
Маринуем огурцы быстро и просто
Fruits bar
Физические факторы среды это
Разогнать 3060 110 фото











































































































