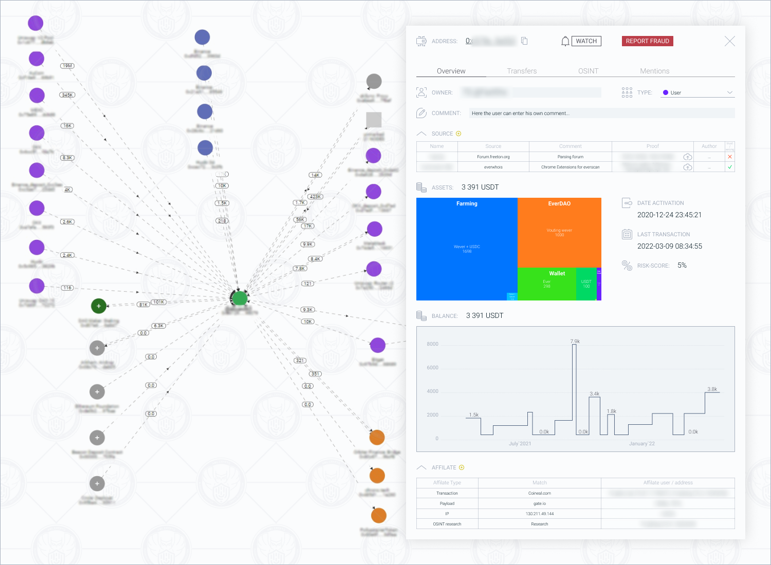
Проверка транзакции aml
Проверка транзакции aml 112 фотографий
Кладбище верх нейвинск
Какие бывают короба
Результат анализа бак посев мочи
Выбрать швейную машинку оверлок для дома
Что значит черный флаг в отношениях
Первый мясной отзывы
Чем отличаются профиля окон
Числа вряд
Марантовые названия
Американские триллеры 90 годов














































































































