Основы Kibana для QA
t.me/qa_chillout
Kibana — это веб-интерфейс для работы с данными в связке с Elasticsearch, входящий в стек ELK (Elasticsearch, Logstash, Kibana). Его основная задача — упростить анализ и визуализацию информации, хранящейся в Elasticsearch.
С помощью Kibana можно строить графики и дашборды, выполнять поиск и фильтрацию данных, отслеживать состояние систем и приложений (в том числе через Elastic Observability), а также управлять индексами, маппингами и параметрами кластера.
Интерфейс Kibana разделён на несколько ключевых модулей: одни предназначены для работы с логами, другие — для визуализации и мониторинга, а также для администрирования.
Ниже мы разберём те разделы Kibana, которые особенно полезны для тестировщиков:
- Discover используется для поиска и фильтрации логов,
- Visualize и Dashboard позволяют строить графики и объединять их в панели мониторинга,
- Logs даёт возможность отслеживать события в реальном времени.
Мы разбираем именно эти разделы, потому что QA чаще всего используют их в работе.
Discover
Что это: раздел для поиска и фильтрации логов в Kibana.
Что полезного для QA:
- искать конкретные ошибки (например,
level: ERROR); - фильтровать логи по дате, версии приложения, типу устройства (например,
@timestamp:[now-1d TO now]— логи за последние сутки,app_version:"3.4.1"— только для версии 3.4.1,device.os:"iOS"илиdevice.model:"Pixel 7"— только для конкретной ОС или модели.); - проверять, воспроизводится ли баг у других пользователей (например,
error.message:"NullPointerException"— найти все случаи с такой ошибкой).
Пример:
level: ERROR
Найдёт все ошибки уровня ERROR.

Навигация в разделе Discover
Слева — панель с кнопками разделов Kibana (например, Discover, Dashboard, Visualize). Здесь осуществляется переход между основными модулями.

Вверху по центру — строка поиска и область для добавления фильтров. Также здесь выбирается временной интервал, за который отображаются данные.

Ниже по центру — гистограмма, показывающая количество событий в выбранный период времени.

В центральной области ниже графика — список с логами, где каждая строка — отдельное событие с набором полей (timestamp, host.name, log.level, message и т.д.).

Чтобы анализировать логи эффективнее, важно уметь выделять только нужные события. Для этого можно:
- ограничить выборку по времени;
- задать условия в строке поиска;
- отобрать записи по конкретным полям, например
log.level,channelилиmessage.
В боковой панели Available fields отображаются все доступные поля, а в блоке Popular собраны наиболее часто используемые. Для QA особенно важны три поля:
- level — показывает уровень события (
INFO,WARN,ERROR) и помогает быстро сосредоточиться на критических ошибках; - channel — указывает, из какого модуля или части системы пришёл лог;
- message — содержит текстовое описание события и часто напрямую указывает на проблему.
В совокупности они позволяют не тонуть в огромных массивах технических данных, а быстро находить нужные ошибки и анализировать их контекст.

Visualize (или Visualize Library)
Что это: раздел Kibana для построения графиков, диаграмм и других визуальных представлений данных. Все созданные визуализации сохраняются в библиотеке и могут использоваться повторно, в том числе в дашбордах.
Что полезного для QA:
- строить графики распределения ошибок по времени;
- анализировать, на какой версии приложения чаще всего встречаются баги;
- сравнивать нагрузку на разные окружения или устройства;
- отслеживать тренды (рост или снижение числа ошибок, частота определённых событий).
Примеры графиков:
- гистограмма ошибок по времени;
- круговая диаграмма распределения по регионам;
- линейный график роста числа WARN/ERROR после релиза.

Самый простой и полезный для QA график в Visualize — это гистограмма (bar chart) по уровню логов.
Как её построить:
- В Visualize Library выберите Lens.
- Перетащите поле
levelв ось X (категории). - Перетащите поле
Records(илиCount) в ось Y (подсчёт количества). - Примените фильтр по времени (например, «Last 24 hours»).

Столбцы показывают сколько событий разных уровней (INFO, WARN, ERROR) было за выбранный период.
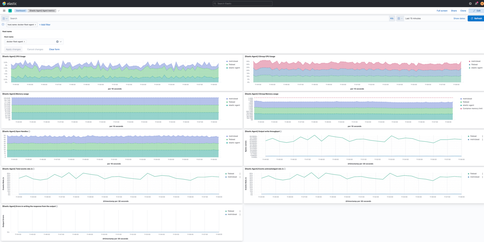
Dashboard
Что это: раздел Kibana, в котором собираются несколько визуализаций на одном экране. Это может быть комбинация графиков, таблиц и карт, объединённых общей логикой.
Что полезного для QA:
- создать «панель мониторинга релиза»: количество ошибок, разбивка по версиям приложения, самые проблемные API;
- быстро отслеживать общее состояние системы без необходимости запускать ручные запросы;
- делиться панелями с командой — разработчиками, менеджерами, аналитиками, чтобы у всех было единое представление о ситуации.
Пример:
Один дашборд может включать:
- график ошибок 500;
- диаграмму по географии запросов;
- таблицу «топ 5 API по числу ошибок».
Иными словами, Visualize Library — место, где строятся и хранятся отдельные визуализации. А Dashboard — панель, где эти визуализации собираются вместе. На скрине ниже видно, что мы добавили график через Add from library. То есть это не новый график, созданный прямо в дашборде, а уже готовая визуализация из Visualize Library, которую мы подтянули в дашборд.

Logs (или Observability → Logs)
Что это: раздел Kibana для просмотра логов в реальном времени. По сути, это аналог команды tail -f в консоли, только с удобным интерфейсом и фильтрами.
Что полезного для QA:
- следить за логами прямо во время прохождения тестов или воспроизведения сценария;
- мгновенно видеть новые ошибки, не обновляя страницу вручную;
- проверять, какие события происходят в системе параллельно с действиями в приложении.
Пример:
Запустили автотест → открыли Logs → сразу видно, что в момент клика на кнопку API вернуло 500.
Логи в Kibana могут поступать из разных источников. Чаще всего для этого используют Elastic Agent — универсальный агент для сбора логов, метрик и других данных (например, системных событий или метрик производительности). Это позволяет QA и разработчикам видеть в Logs не только ошибки приложения, но и события на уровне серверов или окружений, где оно работает.

Обсудить статью, узнать больше можно в телеграм канале «Тестировщики нужны».