Обзор сервиса DefiLlama

· Страница проекта: https://defillama.com
· Twitter проекта: https://twitter.com/DefiLlama
· Discord проекта: https://discord.defillama.com
Приветствую всех. В этом обзоре я предлагаю вам рассмотреть сервис DefiLlama для ончейн анализа криптовалютного рынка. Разберем, какую информацию можно с помощью него получить и как её затем использовать. Приступим.
Что такое DefiLlama?
DefiLlama – это аналитический агрегатор информации децентрализованных финансов (DeFi) в блокчейн-сетях. С помощью него можно отследить практически все основные данные, которые связаны с ними. Например, количество стейблкоинов, находящихся во всех сетях в целом или в какой-то конкретной сети.
Какие сети позволяет отслеживать DefiLlama?
Их список постоянно пополняется, однако на момент 4 апреля 2024 года их число перевалило за 200. Естественно, что для очень мелких сетей информации будет меньше, однако для самых популярных она однозначно исчерпывающая. С помощью DefiLlama вы можете посмотреть на аналитику, например, в сетях Ethereum, BNB Smart Chain, Solana, Tron, Polkadot, Arbitrum, Optimism и так далее.
Какую информацию можно получить с помощью DefiLlama? / Какие есть разделы на DefiLlama?
Вот теперь мы перешли к основной части данного материала. Сейчас мы рассмотрим основные разделы, которые предлагает платформа. Пойдем с основной страницы, а затем перейдем к более специализированным пунктам.

Основная страница
Перейдя на страницу проекта, вы увидите подобное меню. По сути, это свод основных данных касаемо сетей.
Во-первых, вы увидите сверху поисковую строку. Она будет на каждой новой странице. С помощью неё можно в любой момент найти информацию о том или ином протоколе, сети или криптовалюте. В любом случае, если вдруг вы не знаете, какой конкретно раздел вам нужен, то вписываете основные слова в поиск и сайт автоматически отобразит вам предложения для переходов на новые страницы.
Во-вторых, уже на основной странице есть главная сводка о децентрализованных финансах. Например:
· Общая сумма заблокированных в сетях активов (TVL) – 96,263 миллиарда долларов
· Количество стейблкоинов во всех сетях – 153,011 миллиардов долларов
Это лишь часть данных. В самом низу основной страницы есть общий список самых популярных протоколов по TVL.

Естественно, что все метрики, которые есть на DefiLlama можно тем или иным образом отфильтровать. Для этого есть практически везде соответствующие кнопки.
Выше я говорил о списке протоколов. Так вот, возле него сразу есть возможность просмотра информации за определенный промежуток, по определенным критериям и так далее. Подобные элементы будут всплывать везде.

Слева вы увидите подобную колонку. Это как раз основные разделы, которые предлагает DefiLlama. Сейчас мы их с вами будем разбирать.
Итак, перейдем к разделам:

DeFi
Это главный раздел, в рамках которого размещаются метрики в сфере децентрализованных финансов. Он включает в себя огромное количество категорий, которые могут тем или иным образом пригодиться. Пойдем по порядку.

Overview
Фактически это и есть та самая основная страница, о которой мы говорили выше. Описывать её снова мы не будем. Отмечу лишь, что отфильтровать информацию можно как по всем сетям в целом, так и по отдельности, что достаточно полезно.

Chains
В подразделе с сетями вы можете посмотреть долю каждой сети в разрезе TVL, динамику их изменений, а также огромное число других данных: количество децентрализованных приложений, активных адресов, стейблкоинов, суточный торговый оборот в сетях, сумма выплаченных комиссий. В общем, все, что только можно придумать.

Bridged TVL
Этот раздел появился относительно недавно, поэтому не отображает пока что корректную информацию, однако его задумка в том, чтоб показать, сколько активов было перенесено в ту или иную сеть с помощью мостов. В целом, подобные данные могут помочь отследить тренд на рост популярности новых блокчейнов.

Compare chains
С помощью этого инструмента можно сравнить две и больше сети по основным показателям: TVL, выплаченным комиссиям, выручке сети, активным кошелькам и транзакциям.

Airdrops
В данной подкатегории есть список протоколов, которые могут потенциально вознаградить пользователей в виде airdrop-а за активность в нем.

При этом сверху на странице DefiLlama размещает ссылки на получение уже объявленных дропов, однако для этого нужно соответствовать критериям проектов (лишь занимавшиеся ими в прошлом пользователи могут на них претендовать).

Treasuries
У многих проектов есть собственные фонды для поддержки ликвидности в протоколе, его разработке или поощрении пользователей. Эта категория отображает размеры данных фондов для всех известных платформ.

Oracles
Оракулы – это специальные протоколы, которые позволяют получать информацию между разными сетями или из реального мира (например, котировки на централизованных биржах). В этом разделе можно посмотреть на самых популярных представителей, их поддерживаемые сети и обслуживаемые приложения вместе с их TVL.

Forks
Вообще, форки – это протоколы или сети, которые отделились от первоначального проекта или использовали его открытый программный код для своей работы. Так вот данный раздел показывает, сколько форков произошло у того или иного проекта.
Возьмем пример с Uniswap V2. Это версия всеми известной децентрализованной биржи. Однако сразу 601 протокол использовали его программный код для создания своего продукта. Причем, их TVL сейчас составляет 3,774 миллиарда долларов, что уже превышает TVL оригинального проекта.
В целом, не сказал бы, что эта аналитика сильно полезна, однако все равно с ней можно ознакомиться.

Top Protocols
С помощью этой категории можно взглянуть на самые популярные протоколы в разных направлениях для каждой из сетей. Например, в сети Ethereum в сфере ликвидного стейкинга это Lido, а рестейкинга – EigenLayer.

Comparison
Как и с сетями, вы можете сравнить децентрализованные приложения по их основной метрике – TVL.

Protocol Expenses
В определенных случая протоколы размещают информацию о своих ежегодных расходах. DefiLlama собирает такие данные в отдельном разделе.

Token Usage
В этом разделе можно взглянуть на количество используемых ETH в каждом из протоколов.

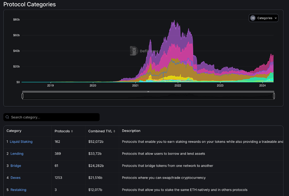
Protocol Categories
Еще один достаточно занятный пункт. Все протоколы можно разделить по категориям. Так вот DefiLlama обобщает для каждой из них TVL, включая список протоколов. Удобно при поиске нового тренда в блокчейн-индустрии.

Recent
Тут можно найти децентрализованные приложения, которые недавно появились и были размещены на DefiLlama.

Languages
Наконец, здесь вы сможете посмотреть данные о популярности использования того или иного языка программирования, а также различных метрик приложений по каждому языку.
На этом подразделы категории DeFi заканчиваются. Дальше мы рассмотрим более кратко остальные разделы.

Yields
Данная категория ориентирована на получение информации о токенах доходности. Проще говоря, криптовалют, которые вы получаете взамен инвестированных в протокол активов. Например, в Rocket Pool. Взамен вы получаете токен RETH, который имеет доходность в 2,82% годовых, если после прошествия этого времени обменять криптовалюту обратно на свой вложенный актив.
В целом, раздел предлагает множество метрик, однако из-за отсутствия многих пунктов самая информативная как раз подкатегория «Pools». Остальные не дадут ясной картины.

DefiLlama Swap
Это собственный сервис от DefiLlama, который позволят обменивать криптовалюты по лучшим ценам. По факту он подобным образом похож на 1inch, хотя по сути и не имеет особых преимуществ.

NFT
Раздел, с помощью которого вы можете посмотреть на актуальные или популярные коллекции NFT, популярные маркетплейсы, а также доходы каждого NFT-проекта. Удобная категория для интересующихся торговлей невзаимозаменяемыми токенами.

Unlocks
Еще один новый раздел, с помощью которого можно отслеживать ближайшие разлоки токенов.

Borrow
Если вы интересуетесь криптокредитованием, то можете воспользоваться этим разделом, чтобы подобрать актив и залог за него, а также кредитную ставку. Достаточно специфическая вещь, которая не пользуется популярностью, но кому-то может помочь выбрать более удобный сервис и сеть для этого.

CEX Transparency
Если вы интересуетесь запасами активов на централизованных биржах, то можете отслеживать подобные значения в этом пункте. Как видим, что на Binance количество средств почти равно другим 12 биржам на фото.

Bridges
Этот раздел позволяет изучить метрики использования децентрализованных мостов для переноса криптовалют из одной сети в другую, а также их топ.

Governance
Почти все протоколы используют децентрализованную модель управления, когда пользователи голосуют за изменения в нем с помощью своих токенов проекта. Этот пункт позволяет посмотреть на лидеров голосований, что показывает вовлеченность пользователей.

Liquidations
Вообще, этот раздел должен показывать количество ликвидаций средств пользователей в результате работы с протоколами (например, децентрализованными фьючерсными биржами), однако данные в нем уже давно не обновляются.

Volumes
Пункт «Volumes» предоставляет исчерпывающую статистику по количеству торгов на децентрализованных биржах. Можно посмотреть данные в целом, так и по определенным площадкам. Например, Uniswap, PancakeSwap или Orca.

Fees/Revenue
Использование данной категории позволяет взглянуть на комиссии, которые платят пользователи за использование сетей или протоколов + их доходы.
Удобно, что можно все подробно отфильтровать, убрав определенные направления. Также есть возможность анализа указанной сети. В целом, с помощью этого инструмента можно следить за успешностью проекта, который отображает спрос на него.

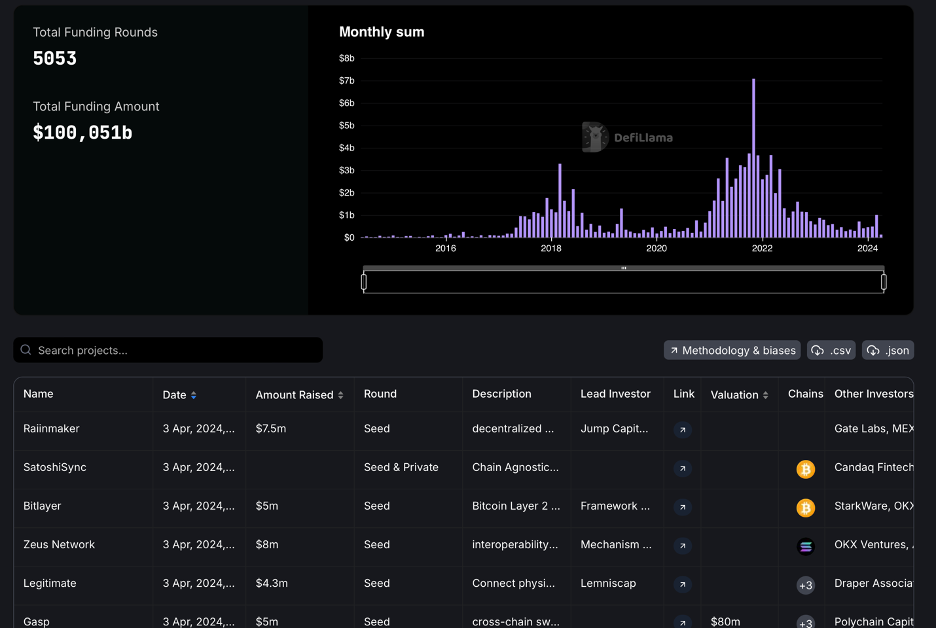
Raises
В этом разделе показаны все проекты в хронологическом порядке, в которые инвестируют венчурные фонды, включая размер вложений и названия фондов.

Stables
Тут есть возможность посмотреть на актуальную информацию касательно стейблкоинов. Например, их топы, а также сети, в которых каждый из них работает. Равно как можно посмотреть самые популярные стейблы для тех или иных блокчейнов.

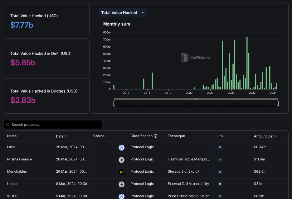
Hacks
Сегодня очень многие протоколы подвергаются взломам. В данном разделе DefiLlama предоставляет данные о недавних взломах приложений вместе с обобщающей информацией за определенный промежуток времени.

ETH Liquid Staking
Хотя до этого в категории «DeFi» и были данные о ликвидном стейкинге криптовалюты ETH, платформа отдельно вынесла этот вопрос в новый раздел. Тут вы не получите прямо новой актуальной информации. Просто переработанные графики.

Crypto ETFs
Последний раздел касается спотовых ETF на биткоин. Тут можно посмотреть их стоимость, виды ETF, а также общую сумму купленных активов пользователями. На момент написания инвесторы приобрели биткоин-ETF на сумму в 54 миллиарда долларов.
Как можно пользоваться DefiLlama?
Итак, мы с вами рассмотрели все основные разделы на платформе. Объем информации поражает. Возникает вопрос, как ею вообще можно пользоваться? Ну, в большинстве случаев все массивы данных нам не понадобятся. В основном нам необходим раздел DeFi. Давайте просто спонтанно попробуем подобрать актив для покупки.

Заходим в подраздел «Chains». Я хочу сейчас посмотреть, какие есть популярные новые сети.

Тут мы можем увидеть достаточно большое число знакомых сетей. К примеру, в списке есть Sui. Заметьте, что в ней заблокировано активов на 0,661 миллиард долларов. Давайте зайдем на её страницу на DefiLlama.

Нам хватит только посмотреть на то, что TVL блокчейна постоянно растет. С начала октября 2023 года и по сей день. Это говорит о спросе на проект.

А теперь давайте наложим на график цену монеты SUI, выбрав её в фильтре. В целом стоимость токена в последние полгода коррелирует с ростом TVL. Учитывая его продолжающийся рост можно предположить, что далее с увеличением заблокированных активов цена SUI также продолжит увеличиваться.
Это не касается торговых манипуляций. Они могут произойти когда-угодно. Однако с точки зрения фундаментального анализа, если продолжится рост TVL, то и цена SUI последует вверх. Опять же, это не финансовый совет. Лишь гипотеза.

А теперь давайте сравним капитализацию монеты SUI с APTOS, которая фактически является прямым конкурентом из-за использования того же языка программирования. У SUI она равна 2,2 миллиардам долларов.

Нужно найти APTOS. Вписываем в поисковой строке название криптовалюты и переходим на неё.

И тут мы видим ситуацию, что при TVL в 480 миллионов долларов (меньше, чем у Sui на почти 200 миллионов) APTOS имеет капитализацию в 5,6 миллиардов долларов. Это больше SUI почти в три раза. Логично, что с точки зрения фундаментального анализа SUI должен будет догонять своего конкурента, учитывая большее использование.
Да, маркетмейкеры могут помешать этому или информационный фон навредить обстановке, но по метрикам у SUI есть большой потенциал роста. Исходя из этого можно принимать решение, инвестировать в монету или нет.
Вот таким образом можно использовать проект DefiLlama. Необязательно, что ваши умозаключения будут верными, однако они хотя бы станут основаны на реальной статистике. Это в целом полезный инструмент, если вы собираетесь инвестировать в криптовалюту. На этом данный обзор подходит к концу. Спасибо всем за внимание!