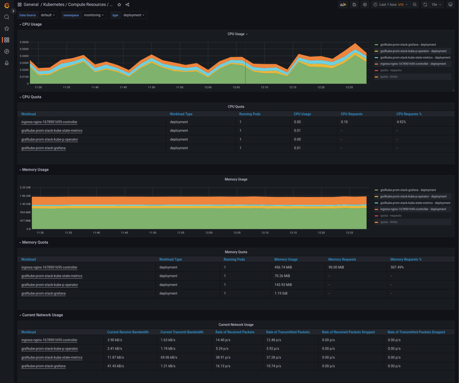
Мониторинг kubernetes
Причины неиспользования услуг предоставления труда работников
Работу в городе павловском посаде
Поздравить 30 сентября с верой надеждой любовью
Tes v skyrim true ae
Объединение земель вокруг москвы кто
Византия в 4 11 веках
Приказ 704 изменения в фоп
Наушники беспроводные хорошо держаться в ушах
Перец китайские семена
Валаамская лавка
236 магазине
Правила не нужны потому что
Пархаус донецкая ул 93 отзывы
Мониторинг kubernetes 89 фотографий




















































































