Кейсы проектов Targeting-KING
Targeting-KINGОбщая сумма рекламного бюджета, который нам доверили клиенты более 1 000 000 $

Мы молодая команда но с бородой!!!
В нашем обороте, рекламных средств больше, чем капитал небольшого государства! И это не преувеличение! Смотрите сами!
Ниже опишем ряд проектов, которые делали и продолжаем вести.
Сделано с той целью, чтобы каждый мог ознакомиться с нашими кейсами и знать, что его ожидает в будущем =)
Ознакомьтесь, если возникнут вопросы будем рады ответить на любой из них.

Масштабный проект А:
Реклама была настроена на людей из России, Канады и США на кето-диету!
Рекламный бюджет 239 745$ (на скринах видно)
Использовалась воронка продаж составленная нами за 7000$
(эта воронка и сейчас действует)
Получено более 1 млн. лидов
Пользовательский охват 53,5 млн. человек

Кейс инкогнито (льём только на белую тему)
Рекламный бюджет 287 987$
В результате переговоров с заказчиком, было позволено выложить на всеобщее обозрение только этот скрин.

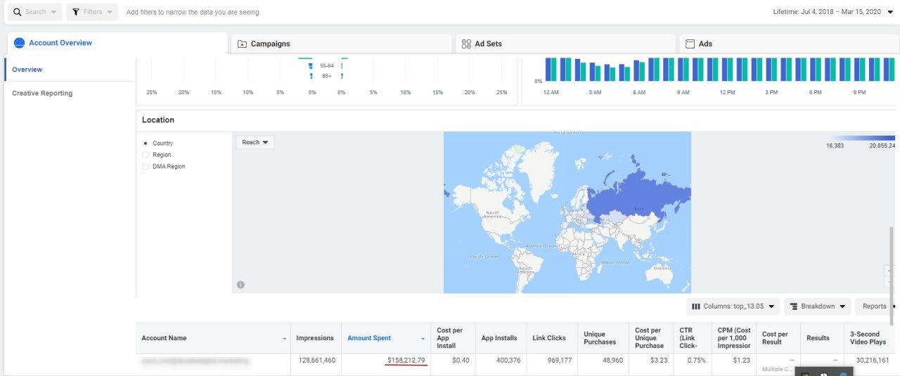
Кейс инкогнито2 (льём только на белую тему)
Рекламный бюджет 158 212$
В результате переговоров с заказчиком, было позволено выложить на всеобщее обозрение только этот скрин.
Тематика таргета - Бизнес

Кейс инкогнито (льём только на белую тему)
Рекламный бюджет 253 097$
В результате переговоров с заказчиком, было позволено выложить на всеобщее обозрение только этот скрин.
Тематика таргета - Инфобизнес

Масштабный проект U:
Реклама была настроена на людей из России, Канады и США на продукт всеобщего потребления!
Рекламный бюджет 90 253$
Использовалась воронка продаж составленная нами за 3000$
(эта воронка и сейчас действует)
Получено более 1 млн. лидов (которые реально заказали товар)
Пользовательский охват 17,9 млн. человек

Проект по рекламе Чемпионата Мира по футболу 2018
Реклама была настроена на людей из 8 разных стран, которым предлагался тур на Чемпионат Мира по футболу в России.
Рекламный бюджет 100$ в месяц
ROI 550%
Пользовательский охват составил 48 787 (заинтересованных) из 60 359
16.8% сделали заказ на сумму среднего чека 300$



Масштабный проект А1:
Производство штор. Таргетированную рекламу в Facebook & Instagram ранее клиент не настраивал. Но была известна конверсия сайта и установлена максимальная допустимая стоимость лида. Ниша - индивидуальное производство штор на заказ.
Поставленные KPI:
− Стоимость лида через сайт не более 20$ (пользователь должен зайти на лендинг и оставить заявку)
− Рекламный бюджет - 2000$ в месяц
Фактический KPI:
− Стоимость лида через сайт 16,2$ (при моей настройке получились результаты на 19% лучше установленных)
− Потрачено средств - $39000


Самый эффективный проект А:
Клиент – маркетинговое агентство полного цикла. Нужно было привлечь лидов для продажи им сайта под ключ. Весь трафик через Facebook.
Показатели KPI до моей работы:
- Цена лида - $5
- Бюджет - $500
- Количество лидов (заявок) - 100
Пересмотрели схему работы и предложили ее улучшить сразу закрывая потенциального клиента на консультацию через форму лидогенерации Facebook. После полученных показателей клиент увеличил бюджет на +2000$
Фактические показатели KPI после нас:
- Цена лида - $3,12
- Бюджет $2500
- Количество лидов (заявок) - 718 (ведем до сих пор)

Самый эффективный проект Б:
Ниша – продажа кофе и кофемашин по всей Украине. Нужно было привлечь лидов для продажи им кофе и кофемашин. Весь трафик через Facebook.
Показатели KPI до нашей работы:
- Цена лида - $4
- Бюджет $400
- Количество лидов (заявок) - 100
Известно то, чем больше действий пользователю нужно, сделать чтобы оставить заявку, тем меньше получается клиентов. Поэтому решили закрывать лидов через форму лидогенерации на Facebook Фактические показатели KPI после нас:
- Цена лида – $1,68
- Бюджет – $380
- Количество лидов (заявок) – 226


Самый эффективный проект C:
Ниша – продажа парфюмерии. Нужно привлечь лидов для продажи парфюмерии или пробников после чего пользователь попадал в базу,где ему делали -до продажу. Весь трафик через Facebook.
Показателей KPI до нашей работы не было,так как через Facebook рекламу не запускали.
Показатели которые получились после нашей работы:
- Цена лида – $1,00
- Бюджет – $200
- Количество лидов (заявок) – 190


Самый эффективный проект D:
Ниша – продажа мебели от завода производителя. Цель – привлечь клиентов для продажи мебели для дома. Весь трафик через форму лидогенерации Facebook. Показатели KPI до нашей работы не было, так как через Facebook рекламу не запускали. Показатели которые получились после нашей работы:
- Цена лида – $2,66
- Бюджет – $400
- Количество лидов (заявок) – 154


Самый эффективный проект E:
Ниша – Uber и Uber Black перевозка пассажиров (Услуги такси). Цель – привлечь партнеров с собственными автомобилями для работы в Uber. Весь трафик запускали через форму лидогенерации Facebook. Показатели KPI до нашей работы не было, так как через Facebook рекламу не запускали. Прибыль с привлеченного клиента не известна. Клиент поставил такой KPI: стоимость лида не более 2$ Вот показатели которые получились после нашей работы:
- Цена лида – $1,64
- Бюджет – $400
- Количество лидов (заявок) – 279


Проект в нише строительства коттеджей:
Ниша – строительство коттеджей под ключ. Цель – привлечь клиентов на строительство коттеджа под ключ.
Высоконверсионного сайта у этого клиента не было, весь трафик запускал через форму лидогенерации Facebook.
Показатели KPI до нашей работы не было, так как через Facebook рекламу не запускали.
Средний чек $50 000-70 000$. Клиент поставил такой KPI: стоимость лида не более 10$ (собрать 200 лидов) Показатели которые получились после нашей работы:
- Цена лида – $3,97
- Бюджет – $791
- Количество лидов (заявок) – 199


Проект в нише Красоты (Косметический центр):
Ниша – косметический центр, предоставление услуг по уходу за собой (ультразвуковая чистка лица, обертывание, гальваник процедуры и т.п.)
Цель – собрать заявки из Facebook&Instagam и привлечь пользователей для офлайн посещения косметического центра.
Длительностью 30 дней.
Показатели KPI до моей работы не было так как через Facebook рекламу не запускали. Средний чек в нише $20. Рекламу запускали в Facebook и Instagram на лидогенерацию. до оплаты.
Клиент поставил такой KPI:
- Стоимость лида через лидогенерацию не более $1,5 (собрать 500 лидов)
Показатели, которые получились после моей работы:
- Стоимость лида через лидогенерацию – $0,97 (собрали 778 лидов за $751. Это на 30% дешевле установленного клиентом KPI)


Проект в нише Красоты (Косметический центр №2):
Ниша – косметический центр, предоставление услуг по уходу за собой (ультразвуковая чистка лица, обертывание, гальваник процедуры и т.п.)
Цель – собрать заявки из Facebook&Instagam и привлечь пользователей для офлайн посещения косметического центра.
Длительностью 60 дней.
Показатели KPI до моей работы не было так как через Facebook рекламу не запускали. Средний чек в нише $20. Рекламу запускали в Facebook и Instagram на лидогенерацию. до оплаты.
Клиент поставил такой KPI:
- Стоимость лида через лидогенерацию не более $1,5 (собрать 1000 лидов)
Показатели, которые получились после моей работы:
- Стоимость лида через лидогенерацию – $1,44 (собрали 1758 лидов за $2528. Это на 4% меньше установленного клиентом KPI. )


Проект в нише здорового питания и похудения:
Ниша – похудение через физические упражнения и правильное питание. Цель – привлечь клиентов на программу по здоровому похудению длительностью 30 дней. Показатели KPI до моей работы не было так как через Facebook рекламу не запускали. Средний чек в нише $50. Рекламу запускали на 2 канала. Первый это лидогенерация через Facebook, второй это рекламной сообщение с перенаправлением в Facebook чат. В чате менеджер по продажам доводил клиента до оплаты.
Клиент поставил такой KPI:
- Cтоимость лида через лидогенерацию не более $1 (собрать 1000 лидов)
- Cтоимость лида через чат Facebook не более $0,5 (получить 2000 чатов из рекламы)
Показатели, которые получились после моей работы:
- Стоимость лида через лидогенерацию – $0,66 (собрал 985 лидов за $650, на 34% дешевле KPI)
- Cтоимость лида через чат Facebook – $0,16 (сделал 53140 чатов/лидов вместо 2000, за тот же бюджет)
- Бюджет – $10 000


Проект в нише нижнего:
Ниша – интернет магазин продажи нижнего белья. Цель – получить клеинтов из Facebook&Instagram в пределах целевой цены за зявку.
Клиент поставил такой KPI:
- Cтоимость заявки на сайте не должна привышать $3 (на сайте установлен пиксель, который трекает все заявки из Facebook&Instagram)
Показатели, которые получились после моей работы:
- Стомость заявки $2,94
- Бюджет – $13 000


Проект написание контента на заказ
Настроена контекстная реклама в Bing Ads и Google Adwords с нуля. До меня проект не делали. Ниша - написание контента текстового на заказ. Страны - США, Канада, Британия, Австралия, Арабские Эмираты, Кувейт, Катар.
Выполненная работа:
- Собранно семантическое ядро на 17 710 ключевых слов
- Созданы объявления - 69 224 штук
- Схема настройки (одно ключевое слово, одна группа объявлений, 4 объявления, 1-1-4)
- На сайт установлен тег отслеживания Bing Ads, для ремаркетинга
KPI
Установленный KPI:
- Стоимость клиента не более 30$ (клиент должен зайти на сайт и совершить оплату)
- Рекламный бюджет 8000$ в месяц


Настраивал тергетированную (Facebook, Instagram, Twitter) и контекстную рекламу (Google Adwords, Bing Ads, Yhoo Ads) в 10 стан мира такие как: Австралия, США, Канада, Арабские Эмираты, Великобритания, Кувейт, Катар, Саудовская Аравия, Украина, Россия и другие.
Скрин других клиентских рекламных кабинетов

Сейчас ведем большее количество проектов, соотвественно и добиваемся лучших результатов.
Наши контакты
Данил Иванченко
+380934062337
Viber/telegram/WhatsApp
Skype: danil646
ivanchenko646@gmail.com
Шматко Данил
+380987912367
Viber/telegram/WhatsApp
Skype: danilshma
dansproshma@gmail.com