Интегра 2.0.44
Список релизных задач из Jira тут
🚀Новые фичи и улучшения
1. Новый тип данных «Объект в массив» в Mapping Data
В обработчике Mapping Data появилась возможность автоматического преобразования объекта в массив ключей и массив значений. При этом, если исходный объект является массивом объектов, то преобразованный массив ключей будет состоять из всех уникальных элементов исходного массива объектов, а массив значений будет являться массивом массивов, где каждый массив соответствует значениям объектов исходного массива. Порядок ключей и значений в преобразованных массивах будут соответствовать друг другу
При настройке преобразования объекта в массив можно задать наименования формируемых массива ключей и массива значений, а также выбрать, какие значения в массиве массивов значений выставлять, если у исходного объекта нет соответствующего ключа

Рассмотрим пример такого преобразования. Исходный массив объектов состоит из двух объектов с отличающимися ключами:

После преобразования объекта в массив обработчиком Mapping Data, сообщение выглядит следующим образом:

Все ключи двух объектов записались в массив title. А в массиве row оказалось два массива, соответствующие значениям двух исходных объектов. При этом, на местах отсутствующих ключей автоматически были проставлены значения null, согласно настройке преобразования
Такой формат передачи данных ускоряет процесс обработки данных для отображения в отчетности или таблицах
2. Массовые действия с потоками и их версиями
Появилась возможность выполнения действий одновременно с несколькими потоками или версиями потоков.
Для инициации выделения требуемых потоков необходимо нажать на кнопку, расположенную в верхнем правом углу карточки активного потока из списка потоков или списка версий потоков

После этого, кнопка выделения потока появляется у всех остальных карточек потоков из списка потоков или списка версий потоков. У уже выделенных потоков эта кнопка окрашивается в другой цвет

Для выделенных потоков доступно одновременное сохранение их версий

Несколько выделенных версий потоков можно одновременно экспортировать в один zip-архив. При этом, с помощью переключателя «Добавить в архив все одноимённые версии» можно добавить в экспортируемый архив все версии потоков с такими же названиями, как у выделенных версий потоков для экспорта. А экспортированный zip-архив с версиями потоков, теперь, можно импортировать при помощи кнопки «Импорт версий» обратно в Интегру, которая автоматически разберет zip-архив и добавит из него все версии потоков в список версий потоков

Данный функционал поможет существенно ускорить процесс введения новых интеграционных сценариев в работу на продуктивном сервере после завершения их настройки и проверки на тестовом контуре
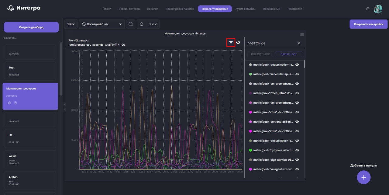
3. Фильтрация показателей на графике мониторинга ресурсов
В мониторинге ресурсов, теперь, можно фильтровать показатели для отображения. Для этого необходимо открыть легенду графика, нажав кнопку «Показать/скрыть легенду» в верхней правой части дашборда

Здесь, можно выбирать, какие метрики необходимо отображать на дашборде. Для ускорения настройки отображения метрик доступны кнопки «Скрыть все» и «Показать все»

Фильтрация отображаемых показателей на дашбордах мониторинга ресурсов позволит пользователям концентрироваться на действительно важных для них сейчас показателях, что сокращает время реакции на нештатные ситуации
4. Аудит действий пользователя – изменения в потоках
Добавилось автоматическое фиксирование в журнале событий нового типа действий пользователей, связанного с применением изменений в потоках. При этом, в описании события отображается название потока и названия блоков, в которых пользователь произвел изменения

Это позволяет увеличить безопасность приложения и упростить поиск причин нештатных ситуаций
5. Кэширование обращений к словарю KeyValueStore
Добавили возможность кэширования выполняемых обращений к словарю KeyValueStore указанием query параметров «cache», определяющего необходимость использования кэша, и параметра «ttl» (time to live), задающего время жизни этого кэша в милисекундах.
Если не указать значение параметра «ttl», то время жизни кэша станет неограниченным. Важно помнить, что кэш все равно может почиститься при очистке ОЗУ Интегры

6. Новый формат экспорта/импорта версий потоков
Экспортируемая версия потока из Интегры, теперь, сохраняется в zip-архив, куда помещаются основной файл описания потока и прикрепленные файлы в коннекторах и обработчиках блоков потока
Для соблюдения обратной совместимости импорт версии потока в Интегру доступен как из zip-архива, так и из JSON-файлов, в которых прикрепленные к потоку файлы содержатся в виде строк формата base64, как раньше.
7. Во время экспорта версии потока, теперь, автоматически экспортируются и настроенные интеграционные тесты блоков потока
🐞Багофиксы🐛
1. Исправлена ошибка обработчика Redis, не позволявшая установить соединение Интегры с хранилищем Redis
2. Исправлен баг, в котором при выборе левой кнопкой мыши одного блока и попытке удаления любого другого блока удалялся выбранный блок
3. Теперь, у пользователей с ролью monitoring изъяты права по редактированию интеграционных тестов
4. Исправлена ошибка, в которой при создании нового HTTP обработчика для его корректной работы необходимо было обязательно зайти во вкладку «Настройки прокси-конфигурации» и раскрыть выпадающий список «Используемая прокси-конфигурация»
5. Оптимизирован стиль отображения контекстного меню светлой темы Интегры, раскрывающегося в окне редактирования кода по нажатию правой кнопки мыши