ИНСТРУКЦИЯ ПО УСТАНОВКЕ НОДЫ FARCASTER
NodeRunner
Всем привет! В этом гайде Вас ждет подробная установка ноды от проекта Farcaster. Прочитать обзор проекта Вы можете по данной ссылке - *тык*.
Нам понадобится:
- Аккаунт Farcaster. Ниже Вас ждет подробная инструкция по его созданию;
- Аккаунт Alchemy. Ниже Вас также будет ждать подробная инструкция по его созданию;
- Сервер;
- Необходимое ПО для взаимодействия с сервером.
Общая стоимость ноды ~20$, из которых 5$ Вы потратите на создание аккаунта. Самый дешевый сервер будет стоить 1400 рублей/месяц на хостинге xorek.cloud
Рекомендованные требования к серверу из официальной документации Farcaster:
- 4 CPU(ядра процессора);
- 16 GB RAM(оперативная память);
- 200 GB свободного хранилища на сервере;
- Операционная система Ubuntu 20.04
Давайте перейдем к созданию аккаунта на Farcaster. Как я ранее писал, для создания аккаунта нам необходимо 5$. Оплатить криптой не получится, оплата принимается исключительно через мобильное приложение на Вашем смартфоне. В моем случае процесс оплаты проходил через Apple Pay, к которому была привязана оплата через телефонный номер МТС. Вы также сможете оплатить и через телефонный номер Билайн если Вы из РФ. Если у Вас есть зарубежная карта, то она также принимается к оплате.
Переходим по ссылке и нажимаем на кнопку "Sign up" : https://warpcast.com/

Далее просканируем QR-код для скачивания приложения на Ваше мобильное устройство. Дальнейшая установка будет показана на iPhone, но я не думаю, что на Android устройствах установка сильно отличается.

После того, как Wrapcast установится на Вашем мобильном устройстве, открываем его и нажимаем на кнопку "Create account".

Далее начнется создание Вашего аккаунта. Обратите внимание, что аккаунт привязан к сгенерированной seed фразе, которую обязательно нужно сохранить. В противном случае, Вы лишитесь доступа к аккаунту.

Далее Вам необходимо сохранить сгенерированную seed фразу и нажать на кнопку "I backed up my recovery phrase". На следующем шаге вводите email для завершения регистрации.

На данный адрес Вам придет письмо с подтверждением регистрации. Подтверждаете регистрацию перейдя по ссылке, после чего оплачиваете создание аккаунта(те самые 5$).



После успешной оплаты регистрации аккаунта, приложение запросит ввести username, выбрать интересующие Вас тематики, поставить аватарку и расписать немного о себе.

Далее можно вернуться на ПК, так как это удобнее для дальнейшего взаимодействия. Открываем https://warpcast.com/ и нажимаем на кнопку "Log in with email".

Далее авторизуемся и попадаем в свой профиль. На данном этапе регистрация аккаунта Farcster завершена. Откройте окно с блокнотом на своем ПК, чтобы записать туда необходимые данные для настройки ноды. Нам понадобится Farcaster ID(FID). Получаем его нажав на кнопки как на скрине.

Далее копируем FID и вставляем в блокнот чтобы он был под рукой.

Перейдем к установке необходимого ПО для взаимодействия с сервером. Я буду использовать MobaXterm. Скачать его можно перейдя по ссылке и выбрав версию "Home Edition".

Далее Вам необходимо будет нажать на кнопку "Download now", после чего на следующей странице выбрать "Installer edition". Начнется загрузка ПО. По окончанию загрузки запустите установщик и установите MobaXterm. Это я подробно расписывать не буду, так как MobaXterm у меня уже стоит на ПК + установка очень простая.

Отлично, перед тем как заказать сервер нам необходимо настроить аккаунт в Alchemy для правильной настройки ноды. Переходим на https://www.alchemy.com/ и нажимаем на кнопку "Sign in". Вас перенаправят на страницу регистрации.

Далее Вам необходимо зарегистрироваться, вписав собственный email и пароль. Регистрация в основном проходит далеко не на всех устройствах, лично у меня получилось зарегистрировать аккаунт со своего смартфона с включенным VPN. Пробуйте все доступные Вам варианты.

Далее выбираем интересующие нас тематики и выбираем бесплатный тариф.

Пропускаем бонус.

После регистрации Вы попадете на такую страницу.

Нажимаем "Apps" слева.

Создаем новое приложение.

Заполняем поля. Указываем сеть Ethereum Mainnet, а также заполняем поля с именем и описанием по своему желанию.

Давайте сохраним в блокнот свой RPC. Для этого нажимаем на "API key".

Копируем HTTP поле и вставляем себе в блокнот.

По аналогии создаем Optimism App.

Нажимаем на "API key".

Сохраняем HTTP в блокнот.

Все основные компоненты готовы, перейдем к аренде сервера. Ранее я писал, что арендовать сервер Вы можете на xorek.cloud , однако я буду проводить тестовую установку ноды на сервере от хостинга aeza.net .
Открываем MobaXterm, нажимаем на кнопку "Session".

У Вас откроется такое окно как на скрине ниже. Необходимо нажать на кнопку "SSH".

В поле "Remote host" вписываем IP-адрес Вашего сервера и жмем "OK".

Откроется такое окно. Нажимаем "Accept".

В поле "login as: " вписываем логин для входа на Ваш сервер. Обычно он всегда равен "root" и находится в Вашем личном кабинете на хостинге.

Жмем "Enter" и вводим пароль от сервера, он также указан в Вашем личном кабинете на хостинге. Важное замечание: пароль нельзя вставить комбинацией клавиш "CTRL+V", его необходимо вставить нажав правую кнопку мыши. Пароль не будет отображаться у Вас в поле, т.к. он скрыт для безопасности. Если Вы все корректно вставили, то жмем "Enter" и попадаем на сервер, предварительно нажав "No" в открывшимся окне.


Вот так ниже выглядит Ваше подключение к серверу. Оно может отличаться от моего.

Далее пойдут команды по установке. Вставьте их также через нажатие на правую кнопку мыши.
sudo apt update -y
Пойдет обновление ПО сервера и Вы на секунду почувствуете себя хакером :)

Далее установим screen. Это такая утилита, чтобы Вы могли запускать процессы в фоновом режиме. Для этого введите команду ниже.
sudo apt install screen -y
Если у Вас так же как на скрине ниже, то это значит, что screen уже был установлен на Вашем сервере.

Проверим установку командой ниже.
screen --version
На сервере отобразится версия утилиты.

Запустим фоновый процесс для установки скрипта от Farcaster. Используйте команду ниже.
screen -S Hubble
У Вас появится чистая страница, не пугайтесь. Так и должно быть. Вы только что запустили фоновое окно "Hubble". Перейдем к установке самого скрипта.
curl -sSL https://download.thehubble.xyz/bootstrap.sh | bash
Начнется что-то подобное как на скрине ниже. Дожидаемся установки.

Как только все установилось, у Вас появится такое окно с вводом "Ethereum Mainnet RPC URL". Вставляем нажатием на правую кнопку мыши HTTP из Ethereum App, которое копировали в блокнот из Alchemy. Далее жмем "Enter".

Таким же образом вставляем Optimism RPC.

Далее вставляем FID и жмем "Enter". Пойдет установка.

Далее начнется синхронизация ноды. Она будет идти в примерно один час и завершится, когда значение слева будет равно значению справа, как на скрине ниже. Я пока пойду перекушу и Вам советую :)

После получения снэпшота начнется еще одна синхронизация. Ждем.

Дожидаемся старта Hubble.

Как только Hubble запустится, у Вас пойдут логи. Они будут идти непрерывно. Не переживайте, так и должно быть. В логах Вы можете увидеть два статуса - error и successful. Так и должно быть.

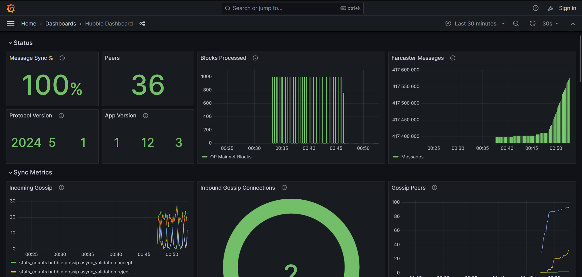
Как только синхронизация завершилась, переходим в окно браузера и в URL поле прописываем <IP-адрес сервера:3000>. Пример: "91.109.201.5:3000". У Вас откроетcя панель мониторинга Grafana.

В данной панели Вы можете следить за состоянием своей ноды.
На данном этапе установка ноды Farcaster закончена. Напоследок рекомендую перейти в профиль на https://warpcast.com/ и привязать свой кошелек.

Нам нужна вкладка "Verified Addresses".

Далее нажимаем "Verify an address". Нас перекинет на новую вкладку, где нужно будет привязать свой Ethereum или Solana кошелек.

Ниже представлены дополнительные команды для взаимодействия с нодой:
- Просмотр логов:
docker logs hubble-hubble-1 --since 1m -f
- Обновление конфига ноды:
cd ~/hubble && ./hubble.sh upgrade
- Удаление ноды:
rm -rf hubble && docker stop farcasterxyz/hubble:latest && docker rm farcasterxyz/hub
Подписаться на Telegram-канал may.crypto{🦅} - *тык*