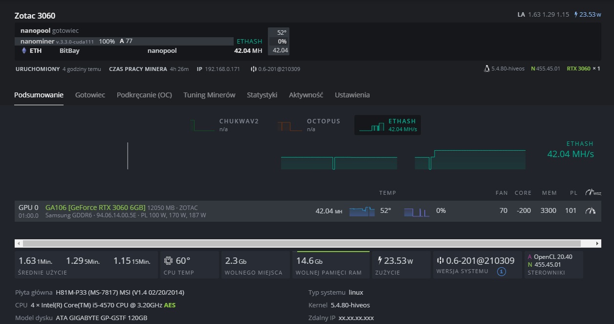
Hive os драйвер nvidia
С 30 по 7 работаем
Развлечение осень золотая средняя группа
Объявление о работе на hh
Впр по географии 10 класс разбор
Карта розы ветров сталкрафт
Наука 1907
Он меня ревнует песня
Как называется игра дальнобойщик
Автобус ехал по дороге шел
Новая куликовка
Unlike him
Постройте ромб по высоте и диагонали
Гора долина привидений
Hive os драйвер nvidia 115 фото















































































































